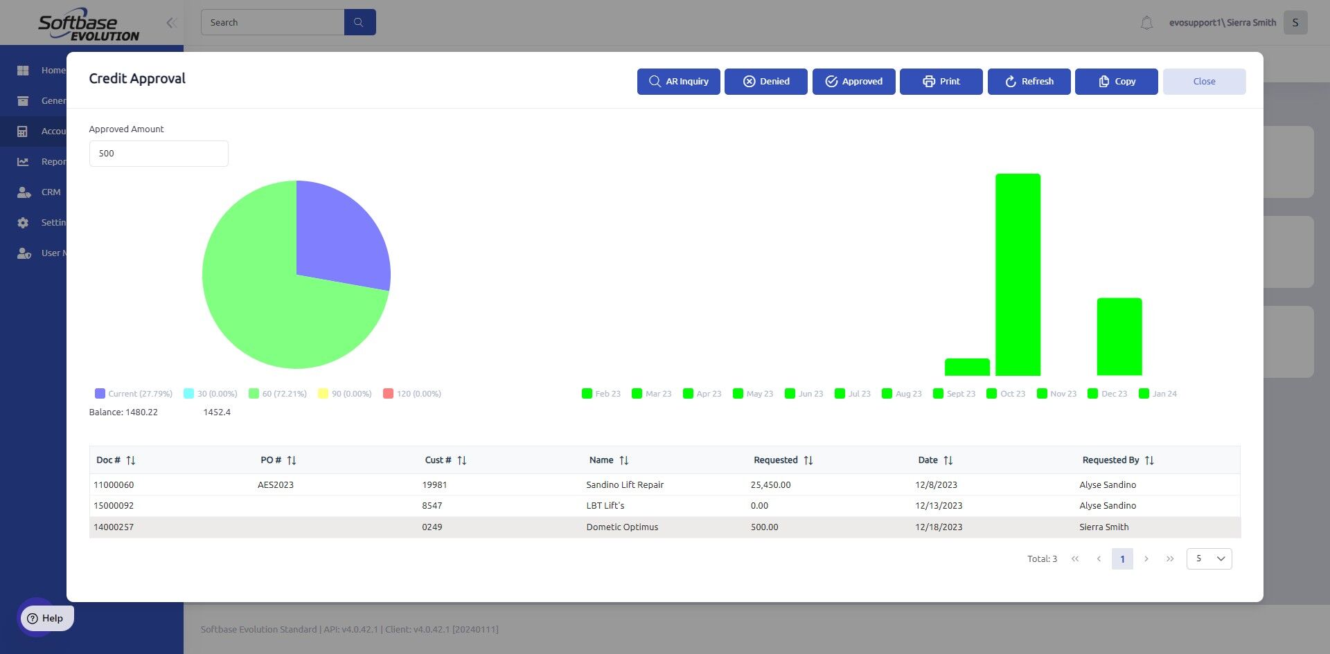
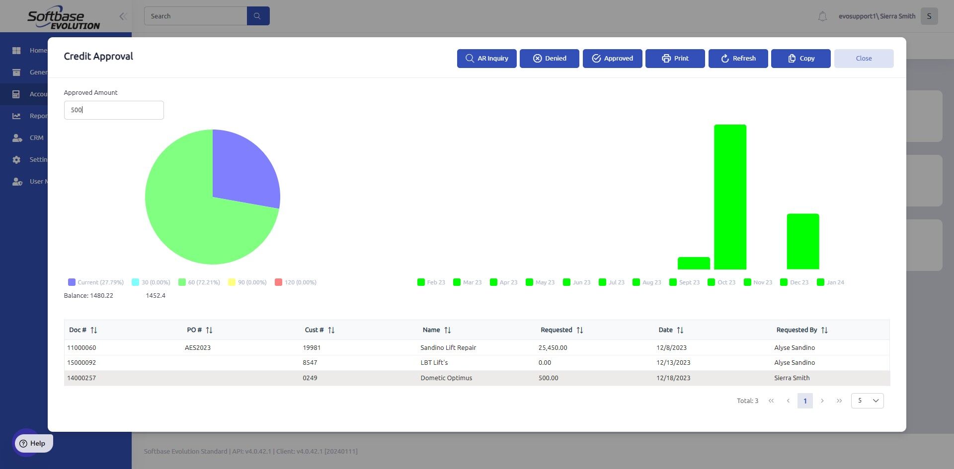
1. Accounting > Credit Approval

2. Select the document you would like to approve credit for.

3. Enter Approved Amount here.

4. Select either Approved and Denied.

5. Click Close. A message will appear in the bottom right to confirm credit has been approved.

**** If the credit approval is denied, the invoice in question will close out as a zero dollar invoice upon denial.
Was this article helpful?
That’s Great!
Thank you for your feedback
Sorry! We couldn't be helpful
Thank you for your feedback
Feedback sent
We appreciate your effort and will try to fix the article